首页 诗词 字典 板报 句子 名言 友答 励志 学校 网站地图
当前位置: 首页 > 教程频道 > 网站开发 > asp.net >

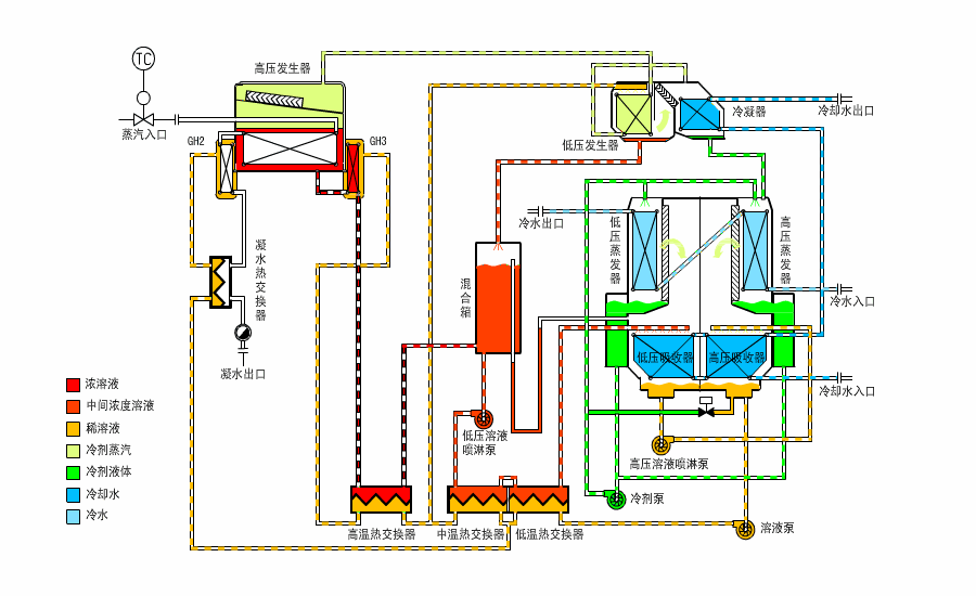
流程图插件有关问题

2013-03-12 
流程图插件问题.net 有没有画这种流程图的插件里边的动态效果根据数据实时变化[解决办法]NET下的流程图开

流程图插件问题
流程图插件有关问题

.net 有没有画这种流程图的插件

里边的动态效果根据数据实时变化
[解决办法]
NET下的流程图开发包介绍

简单WEB流程图组件Demo源码

百度来的 LZ尝试看看吧 祝LZ好运
[解决办法]
用组态王 addflow也很好

热点排行