首页 诗词 字典 板报 句子 名言 友答 励志 学校 网站地图
当前位置: 首页 > 教程频道 > 媒体动画 > flex >

Flex组合Google Map的小作品

2012-10-26 
Flex结合Google Map的小作品去年的12月的时候受朋友所托给做的一个基于Google Map的MIS系统,虽然后来没有

Flex结合Google Map的小作品
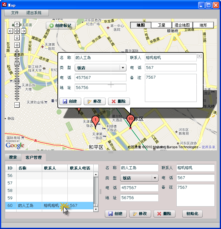
        去年的12月的时候受朋友所托给做的一个基于Google Map的MIS系统,虽然后来没有交付但是我也从这个过程学习到了很多东西。比如Flex的知识、应用Google Map的一些心得还有以后如果接私活的话应该要注意的一些情况,哈哈。
        放些图片,以此纪念下这次不成功的经历。
搜索功能

创建标记

划定范围

客户选择

热点排行